




Optimize Uptime, Performance, and User Experience
Gain immediate value from rich, real-time and historical data that lets you act fast and plan smarter:
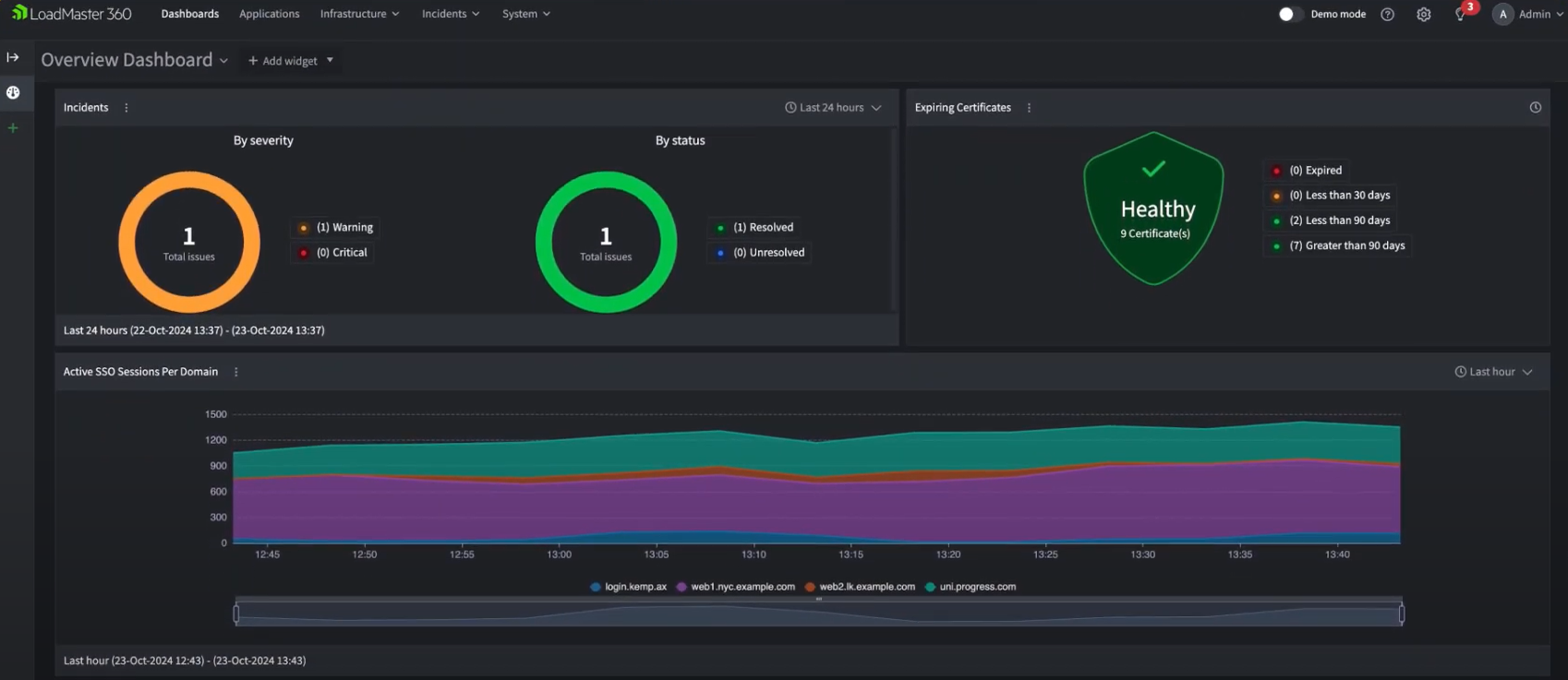
Improve Application Availability
Monitor live application delivery status and performance metrics to detect issues before users do.
Accelerate Issue Resolution
Advanced alerting and contextual guidance help simplify root cause analysis and drastically reduce mean time to resolution (MTTR).
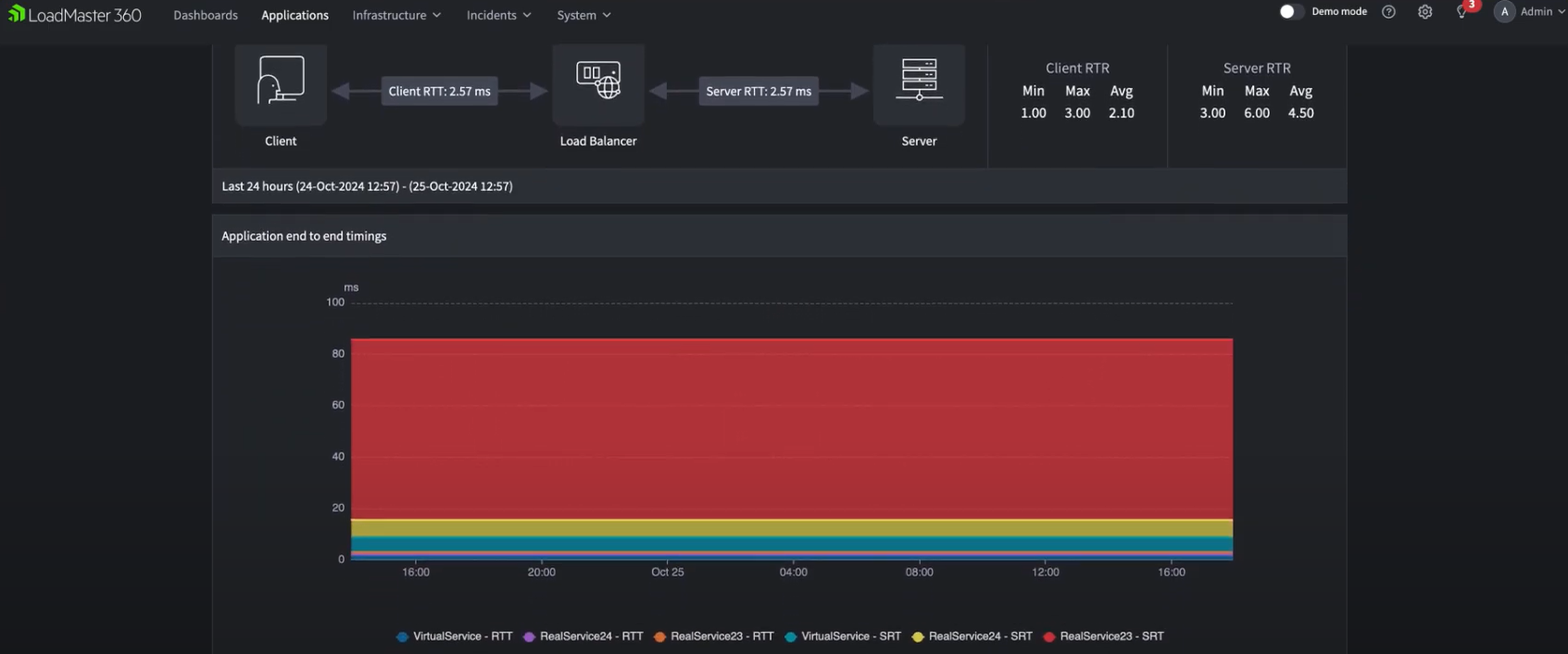
Application Pulse with Telemetry
Visualize the performance and health of all applications and APIs with full-stack telemetry—mapped directly to their associated virtual services.